版本: V1.0
适用对象: 系统管理员、业务配置人员(如渠道运营、客户服务负责人)
模块名称: 站点门户(All Sites)
1. 模块概述
1.1 模块定位
客户与伙伴门户是平台提供的可视化门户搭建与发布工具,面向系统管理员与业务配置人员,帮助企业快速搭建企业级 Web 门户,包括但不限于:
- 合作伙伴门户(Partner Portal)
- 客户自助服务中心(Customer Self-service Portal)
- 品牌商分销门户 / 经销商订货门户
它是连接平台底层数据能力与业务体验层的关键工具,支持管理员通过:
- 拖拽式页面搭建
- 组件化功能配置
- 精细化权限控制与角色管理
以低代码方式快速构建多角色、多场景的业务门户。
1.2 能力边界
本模块能做:
- 建立多个门户站点(客户门户 / 伙伴门户等)
- 为不同角色(客户用户、合作伙伴用户、内部用户)配置差异化的页面与组件
- 通过拖拽式设计器布局页面、添加业务组件
- 按角色或用户属性控制门户访问权限与数据可见性
- 发布门户配置
1.3 与其他模块的关系
- 与账号的关系:门户仅支持下游的互联用户(且互联用户一般需要关联客户、合作伙伴、联系人相关信息)访问,不支持企业内员工访问。
- 与对象数据的关系:门户组件的数据基于互联应用的业务对象(如订单、客户、工单等)进行开放。
- 与权限体系的关系:门户中的数据可见性最终由对象权限、字段权限、外部数据权限交叉控制,既有功能权限又有数据权限权限的互联用户才能使用和管理数据。
- 与流程的关系:门户中触发的提交、审批、下单等动作,依然会联动对象本身配置好的相关流程。
2. 前置条件与角色权限
2.1 系统前置条件
在使用客户与伙伴门户前,需要确保:
- 已开通互联应用基础包。(购买任意互联应用、互联用户相关配额都会默认拥有互联应用基础包License)
- 完成了互联应用的开箱初始化
- 完成了域名相关配置
3. 核心概念与数据模型
3.1 核心概念
- 站点门户(All Sites): 纷享互联平台提供的统一门户设计器能力,支持管理员基于纷享预设模板,快速搭建覆盖售前、售中、售后全流程的 Web 门户。 这些门户可按业务场景分别开放给下游经销商 / 渠道伙伴以及终端客户,用于实现在线获客、商机协同、订货履约、服务工单、自助服务等业务闭环,打通上游品牌方与下游伙伴、客户之间的数字化连接。
- 门户模板:预设互联应用根据客户的最佳体验提前预设的业务模板,方便管理员快速复用,简单微调就能做出好体验的专属业务门户。
- 业务范围:圈定门户的业务范围,主要是选择门户下包含的互联应用。支持单选或者多选当前租户开通的预设互联应用和自定义的互联应用。 特别注意:一般分别从企业类型、个人类型的互联应用下选择,逻辑上,一个门户要么是2C业务,要么是2B业务,原则上不支持在一个门户下,用户使用混合2B和2C的门户时,切换不同应用的内容时联动需要切换不同类型的身份,是极差的体验。
- 需要登录访问:即当前配置的门户是否支持Guest(游客用户),一般对于通用类型的信息查看,可以关闭该配置-不需要登录访问,这样游客用户也能查看基础通用信息,例如订货商城的商品列表;一般对于私有的业务数据查看,要求开启该配置--需要登录访问,这样用户一定会使用登录子流程确认自己的身份信息,再获取当前身份对应的数据权限和功能权限查看门户内的业务数据。 特别注意:当前一个门户下包含多个应用时,不支持该配置,当前仅单应用的业务门户才支持该配置项。
- 适用范围:门户支持哪些互联角色进行使用,如果当前用户的互联角色不在门户的使用范围内,当前用户进入门户时,会提示没有权限访问。适用范围是进一步保障门户数据的安全性机制。
- 客户门户(Customer Portal):面向客户用户或终端客户,提供订单查询、服务工单提交、发票下载、资料查看等自助服务能力。
- 伙伴门户(Partner Portal):面向合作伙伴、经销商、代理商,提供订货管理、销售线索报备、业绩看板、合作活动等能力。
- 页面(Page):门户中的一个具体页面,如首页、订单列表页、服务中心页,登录页、注册页等。每个页面可以有独立的【布局样式】。
- 页面的布局样式:一般web端的布局样式包含【页眉页脚】、【页眉页脚左导航】、【单页面】,移动端后续会特有一个布局【底导航式】(当前建设中)。一套门户的所有页面中,页眉、页脚的组件一般会在同布局样式的页面中共用。
- 组件(Component)页面上的功能单元,例如:列表组件(订单列表、工单列表) 表单组件(新建订单、提交服务请求) 基础组件(图片、按钮、富文本、菜单组、多级导航)容器组件(栅格容器、页签容器、横幅、重叠)
- 门户发布(Publish)将当前配置(站点结构、页面、组件配置)发布到生产环境,对最终用户生效。
3.2 简要数据关系(逻辑视角)
- 站点门户(Sites)包含多个页面(Page)
- 页面(Page)
- 包含多个组件(Component) 绑定组件的可见性规则(Audience)
- 组件(Component)绑定数据源(业务对象 /CMS工作区的文件) 受基础权限控制(功能权限、数据权限)
4. 典型业务场景
场景 1:为经销商搭建“订货门户”
- 为上游品牌商的经销商配置一个登录入口,支持:查询可订货产品和价格 提交订货单 查看订单状态与发货进度 查看品牌公告和促销政策
场景 2:为终端客户搭建“客户自助服务门户”
- 面向终端客户:在线提交服务工单 / 售后申请 查询历史服务记录和处理进度 查看产品知识库与常见问题 管理个人信息和联系信息
场景 3:为合作伙伴搭建“销售协同门户”
- 面向销售型合作伙伴:在线报备销售线索 / 商机 与品牌商协同推进商机阶段 查看合作业绩、返点、政策 参与联合营销活动、培训课程
5. 操作步骤(按场景拆解)
5.1 场景 1:创建一个新的订货门户
目标:为经销商搭建一个订货门户,支持登录后查看产品、提交订货单、查看订单状态。
5.1.1 前提条件
- 完成了订货通应用的开箱初始化(进入订货管理,完成配置引导)。参考文档:5步快速搭建订货商城
- 主要内容包含:进行基础数据的创建、价格及可售范围、营销工具的配置,开通账号。
5.1.2 步骤一:新建
- 进入:【管理后台】 →【互联平台管理】 →【站点管理】 →【站点门户】
- 点击【新建】

站点门户当前预设了两个模板,包含:【客户服务门户】和【订货通商城】
此处以空白模板为例继续说明,基础信息如下:

- 门户名称:“经销商订货门户”;
- 门户URL:域名+站点信息+站点id+“site_dealer_order_portal”;
- API Name:“site_dealer_order_portal__c”;
- 描述:“品牌商可为经销商定制专属订货门户,经销商通过门户即可在线查看商品与价格信息、促销政策和活动方案,便捷提交销售订单,并实时跟进发货与配送进度,实现订货业务的一站式自助处理与过程可视。”;
- 预设互联应用:“企业-订货通”;
- 需要登录访问:“关闭”;
- 适用范围:“(订货通)订货人员”。
点击保存,返回到门户列表,第一条显示最新创建的门户--经销商订货门户。
5.1.3 步骤二:配置门户
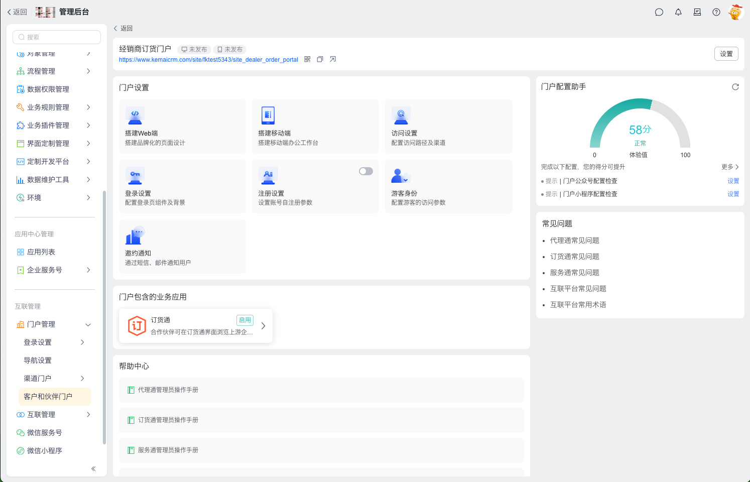
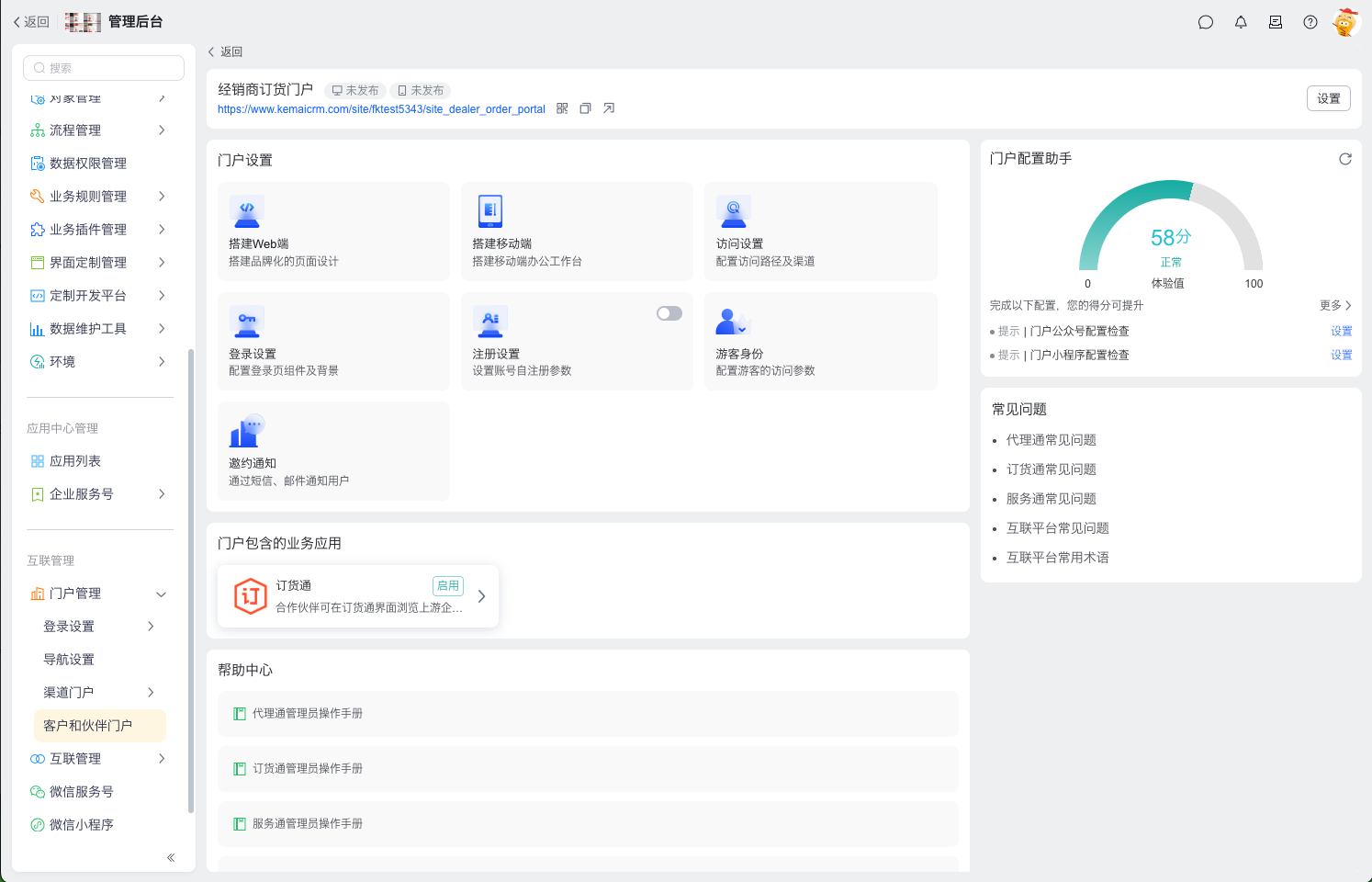
1.鼠标移动到“经销商订货门户”,点击【查看详情】,进入到门户详情,如下图:

门户详情页:面向门户管理员的统一运营与配置入口,支持对门户相关内容与功能进行全量配置与集中管理,可基于当前配置情况生成配置评分,辅助评估门户建设健康度,并提供常见问题与帮助中心查询能力,便于管理员自助排查与持续优化门户。
2.选择门户设置-搭建Web端,进入Home页配置

3.选择顶部的页面信息,点击查看会显示站点的全部页面

全部页面会按预设类型分组: 包含应用预设页面,例如:首页、商城、购物车 包含通用预设页面,例如:登录页、注册页、登录异常页 自定义页面,例如:销售订单(销售订单列表页、销售订单详情页、销售订单新建页)
4.选择站点的某个页面,以Home页为例,查看详情的组件库

基础组件:
- 富文本:支持加粗、斜体、字号、颜色、对齐方式等基础排版能力。
- 分割线:分割线组件用于在页面内容之间插入一条可配置的横线或间隔,帮助清晰划分模块区块、提升版面层次感和可读性。
- 多级导航:多级导航组件用于在门户中构建菜单结构,支持展示业务模块与页面,帮助用户快速定位到目标功能或内容。
- 菜单组:菜单组组件用于在页面上集中展示一组功能入口或链接按钮,可按业务成组呈现,帮助用户一眼识别并快速进入对应功能或页面。
- 个人中心:当前登录用户的个人基础信息
- 图片:用于在页面中展示单张或多张图片,可承载品牌形象、宣传海报或引导信息,增强门户的视觉表现力与信息传达效率。
- 按钮:按钮组件用于在页面中承载关键操作入口,通过醒目的文字与样式引导用户发起提交、跳转或下载等核心动作。
- 语言切换:语言切换组件用于在门户中为用户提供一键切换界面语言的能力,支持按用户偏好或业务区域展示多语言内容。
- 草稿箱:为互联用户提供的临时保存能力,用于在业务流程未完成前,安全保留其已填写的业务对象数据,支持后续继续编辑与提交。
- 面包屑导航:在站点门户中展示当前页面在业务层级中的位置关系,帮助互联用户快速理解上下文,并支持一键返回上级业务节点。
- 轮播图:互联平台提供的可配置展示组件,用于在门户页面按优先级展示多条运营内容,并支持点击跳转至对应业务页面。
- 对象列表:列表组件用于在页面中批量展示结构化数据,便于用户快速浏览、对比和定位目标信息。
容器组件:
- 栅格容器:用于在页面中承载和组织多个子组件,可通过布局与样式配置构建区块化版面,实现组件的分组管理与整体编排。
- 页签容器:用于在同一区域内通过标签切换展示不同内容区块,实现信息的分类管理与页面空间的高效利用。
- 横幅:用于在页面顶部或关键区域展示醒目的横幅内容,可承载文字、图片或操作入口,用于宣传、提示或引导用户注意重点信息。
- 重叠:用于在同一空间内叠加多个子组件,实现层级展示和视觉聚焦,便于打造丰富的页面效果和交互布局。
其他的业务组件:主要由购买的互联应用预设。通过组件库完整配置门户完整的业务页面。
5.Login相关页面及组件说明
登录页的登录组件:

- 登录表单:用于为门户提供账号登录入口,支持用户输入账号凭证并完成身份校验,从而安全访问其所授权的业务门户与数据。登录表单支持账号登录方式设置,支持默认登录方式设置。
- 注册链接:用于为未注册用户提供快捷入口,引导其跳转至账号注册流程并完成新用户开户。
注册页的注册组件:

- 注册表单:用于为新用户提供账号开通入口,采集必要的身份与联系信息,并提交至系统完成账号创建。 注册表单支持配置关联客户、伙伴、联系人的业务类型、详情页布局、负责人。支持设置自注册方式。支持设置注册成功后分配的互联角色。
登录异常页的组件:

- 异常提示:用于在页面上向用户明确反馈错误或异常状态,说明原因并给出下一步处理建议,帮助用户纠正操作或联系支持。 异常提示还支持配置提示内容,启用客服电话,启用系统提示语
6.完成门户通用的页面配置以后,支持门户的整体配置。包含布局、导航、主题、颜色、字体、样式、多语设置。
- 布局:实现页面内容的有序编排与视觉平衡。

- 导航:用于在页面中提供清晰的功能与页面入口结构,引导用户在不同模块之间高效跳转和定位所需内容。

- 主题信息:支持配置主题信息的颜色配置,包含主色、安全色、警告色、危险色、链接色。支持设置字体,包含主标题、标题、小标题、正文、小正文、辅助文字的字体设置。支持样式设置,包含区域最大内容宽度、区域圆角、组件间距、区域内边距

- 多语言管理:支持配置主题信息的颜色配置,包含主色、安全色、警告色、危险色、链接色。支持设置字体,包含主标题、标题、小标题、正文、小正文、辅助文字的字体设置。支持样式设置,包含区域最大内容宽度、区域圆角、组件间距、区域内边距

5.1.4 步骤三:发布门户
1.完成门户的基础页面配置后,在右上角进行门户发布,发布成功后返回到门户详情页。
5.1.5 步骤四:访问设置
1.进入访问设置弹窗:

- Web端、移动端通过浏览器访问:详情的地址信息包含域名信息和站点ID信息,域名信息根据【门户管理】-【登录设置】-【域名设置】的配置完成,站点ID信息由创建门户时确认。用户即可以通过web端访问地址,也可以通过手机浏览器访问,系统会自动识别两端设备,进入到不同体验的门户下。
- 通过微信服务号访问:如果当前租户绑定了微信公众号,则此处会显示公众号信息,点击配置后会跳转到微信公众号,支持对公众号的菜单进行配置。 如果没有绑定微信服务号,则支持操作【去绑定公众号】。 如果鼠标移动到公众号的二维码图标上,会显示放大的二维码,供用户通过微信扫码快速查看公众号。
- 通过微信小程序访问:如果当前租户有托管的小程序,则会显示小程序,且后续版本中支持小程序直接绑定关联门户。如果当前租户没有小程序,则弹窗中都不会显示小程序入口。
- 通过App访问:如果下游需要使用纷享App,点击复制后,可以快捷的复制App下载方法,管理员可以直接转发给你下游的互联用户
5.1.6 步骤五:登录设置
1.进入登录设置弹窗:

- 在弹窗设置中支持web端登录方式设置,整体包含两大类登录方式。
- 第一大类为账号登录,包含手机号密码,手机号验证码,邮箱密码,邮箱验证码四种,手机号为互联用户的手机号字段,邮箱为互联用户的登录邮箱字段。
- 第二大类为扫码登录,包含微信扫码,纷享App扫码
- 在这么多的登录方式中,支持定义默认登录方式,一般建议为手机号密码登录。
- 在弹窗设置中还支持移动端登录方式设置,整体也包含两大类。
- 第一大类为H5及公众号登录,一般用在微信公众号或者手机浏览器访问域名时使用,包含手机号密码,手机号验证码,邮箱密码,邮箱验证码,整体逻辑同web端登录。
- 第二大类是微信生态下的小程序专属登录方式,除了会默认读取第一大类已经配置的H5及公众号的登录方式外,还支持小程序特有的登录方式--手机号快速验证,该登录方式需要在自有的小程序上向微信公众平台充值登录授权相关费用。
- 在这么多的登录方式中,支持定义默认登录方式,一般建议为手机号验证码登录。
5.1.7 步骤六:注册设置
1.默认注册设置为关闭状态,点击启用开关,进入注册设置弹窗:

一般情况下,不用开启注册能力,品牌的订货业务,价格策略其实都是针对经销商特有的,少量场景下游,也允许通过营销活动吸引来的客户进行订货时,可以开放自注册能力。根据弹窗完成注册信息配置
- 配置名称:该注册配置的名称,用以在维护配置时精准识别。
- 适用的客户和伙伴们:本门户的注册配置仅仅适用于本门户
- 注册页面的布局参数设置:主要是根据业务要求,设置注册页的的对象、字段、默认值规则信息。

截图中显示的自注册关联对象为客户对象 部分应用:如代理通,服务于合作伙伴的互联应用的自注册关联对象为合作伙伴。
- 3.1 客户的参数信息如下:
- 3.1.1 客户业务类型:用户自注册时,品牌商的客户对象会写入一条新的数据,这条数据的业务类型的值通过此配置确认。
- 3.1.2 客户详情页布局:用户自注册新建客户信息时,详情页的布局指定为当前的布局。特别备注:一般会建议勾选只显示必填字段,这样会大大提升用户的注册效率,减少注册门槛,让用户快速进入到业务环节。
- 3.1.3 客户负责人:支持固定单人或者循环多人,即用户自注册的客户的负责人是谁,该负责人需要查看客户信息后推进后续的业务动作,一般建议是销售主管,识别到新注册的客户后,分配给对应的业务员推进后续业务动作。
- 3.1.4 查重逻辑:用户在输入客户信息时,输入的信息和已有的CRM信息中的客户会进行查重识别,一般建议选择精准查询,这样不会产生重复的客户数据。如果在真实业务推广中,客户方的业务员、采购员不太清楚自己的企业信息,也可以选择模糊查询,如果选择了模糊查询,一定要限定一下可以查询的条数,一般建议少于20条,避免开放过多信息,造成客户数据泄露。
- 3.1.5 新增客户规则:包含4类规则。第一,客户名称以用户输入为准,选择这个规则一般是对客户名称没有过多的硬性要求,客户的规模可能是C端客户,用户输入什么就记录什么,选择此配置时,还支持配置客户名称的默认值,可以用联系人的手机+名称自动生成,且支持生成后,用户不可修改,提升用户注册效率;第二,客户名称仅从已有客户中选择,选择这个规则一般是不允许用户随意的创建新的客户,仅仅允许已经存在客户库的客户注册账号,使用业务,这类是高安全性的;第三客户名称从工商查询中获取,这个选择和第一刚好互补,不能是用户输什么就是什么,需要从工商信息库中查询,一般这类客户的规模是B端客户,有营业执照;第四,客户名称先从已有客户中选择,如果选择不到,则从工商查询中获取,该项配置会进一步强化B端客户自注册数据的规范性。
- 3.2 联系人参数信息如下:
- 3.2.1 联系人业务类型:用户注册时,品牌商的联系人对象会写入一条新的数据,这条数据的业务类型的值通过此配置确认。
- 3.2.2 联系人详情页布局:用户自注册建联系人信息时,详情页的布局指定为当前的布局。特别备注:一般会建议勾选只显示必填字段,这样会大大提升用户的注册效率,减少注册门槛,让用户快速进入到业务环节。
- 3.2.3 联系人负责人:默认为所属客户负责人,不支持修改为其他人
- 3.2.4 登录手机号:会识别联系人的mobile1字段。
4.配置完成后,可以通过左上角布局预览中的【刷新】查看配置后的用户提交信息的布局。
5.自注册方式:分为三类账号,会越来越轻量。最标准的自注册是“允许使用客户、联系人资料自注册”,用户需要完整输入完上面配置的客户、联系人信息后才会注册成功。其次轻量一点的是“允许使用手机号或邮箱登录时,生成互联账号”,用户仅仅需要手机号或者邮箱,就可以生成一个轻量的账号,直接进行业务数据查看,在后续动作中,如果涉及到新增数据时,则会自动引导用户进入完善信息子流程,完善客户、联系人信息,进入更重的业务过程下。最轻量的是“允许使用第三方OpenlD登录时,生成互联账号”,一般是在微信生态下使用,用户直接通过公众号、小程序进入互联业务,不需要输入手机号,也能查看信息,在关键的业务数据创建时,才会引导用户完善手机号/登录邮箱,完善客户、联系人信息。三种类型的账号注册满足不同业务场景下的注册诉求。
6.为自注册用户分配角色,分配企业组:分配角色为互联角色,即用户注册成功后,就有该角色的功能权限,能够查看和使用相关应用的业务功能;分配企业组:系统中有些信息时基于企业组授权的,例如通知公告,例如数据权限共享等,不同的企业组有不同的数据权限范围范围,此时在用户注册时,也可以授权不同的企业组。
5.1.8 步骤七:游客身份
如果门户在【新建】操作时,关闭了【需要登录访问】,则门户有配置入口--游客身份。点击后,会弹窗打开游客的参数配置。特别说明:游客参数是多门户共用的,即此处修改后,其他地方会联动。

- 游客需要关联一个条客户数据,例如,截图中关联的客户就是“游客”,那么游客进入订货门户后,查看到的商品价格就会是“游客”的价目表信息。
- 游客登录引导:建议开启该配置,游客初次进入首页查看信息时,底部就会显示游客的登录引导浮窗。
- 登录引导提示:登录引导浮窗中的提示内容通过此配置实现
- 游客的可用应用:一般不建议修改。
5.1.9 步骤八:邀约通知
门户配置完成后,管理员很自然的初始化一些用户账号,此时系统会自动化的给初始化的账号进行短信或者邮件邀约。此项配置,支持定制邀请的内容和签名信息。

- 内容定制:支持插入变量,当前支持插入账号、小程序、URL相关变量,让用户清晰的了解去哪里,使用什么信息登录。
- 签名信息:签名信息其实属于品牌化信息的范畴,如短信签名肯定希望显示的是本品牌商发送的短信,不是软件服务商的企业信息,此时通过此处的短信签名设置即可实现。同理,也能使用本企业的邮箱签名,这样用户最终收到的短信和邮件看起来都是本企业发送的,用户的认知难度和信任感更强。
5.1.10 步骤九:了解门户包含的业务应用
门户定制更多的是界面定制,用户注册,登录,访问定制,不涉及到业务定制。如果此时识别到门户中有些业务需要条件,通过互联应用快捷进入到应用管理模块下,完成应用的业务配置。例如:点击订货通后,会跳转到应用管理下》

5.1.11 步骤十:检查门户配置--门户配置助手
完成整个门户的主线配置以后,可以通过【门户配置助手】对门户进行基础检测。
1.部分情况下,可能会出现故障级的配置异常:此时表示门户有用户使用不了的配置异常,急需恢复配置。

如上图:故障原因是门户授权角色校验异常,点击设置会前往【互联角色】-【权限设置】,完成设置后,重新回到门户详情页。有故障信息时,不会有得分信息。
2.部分情况下,也可能会出现告警级的配置异常:此时表示门户有重要的配置项可以继续优化。

如上图:告警原因是门户邀请通知没有配置自定义的签名信息,点击设置后,会弹窗显示【互联账号开通后邀请通知内容编辑】,管理员设置自定义签名后,则不会告警了。有告警信息时,不会有得分信息。
3.大部分情况下,仅仅会出现提示信息:此时表示门户还有普通的配置项可以继续优化。

如上图:提示信息是公众号和小程序没有配置完成,点击设置后,会弹窗显示【访问设置】,完善服务号访问后,提示信息会移除,会有新的得分。
6. 配置建议与最佳实践
6.1 门户规划建议
- 按角色设计经销商、代理商、终端客户首页内容差异较大,建议分别配置。
6.2 页面与组件设计建议
- 控制每个页面的组件数量,避免一次加载过多数据密集型组件(如多个复杂报表),影响性能。
- 尽量复用标准组件(列表、表单、报表),减少过多自定义插件,降低维护成本。
- 关键操作入口(如下单、报备、提交工单)放置在首页明显区域,减少用户点击层级。
6.3 权限与安全
- 不要在组件内“硬编码”绕过对象和字段权限,所有数据读取、提交应遵守平台统一权限模型。
- 对涉及价格、返点、策略等敏感信息的组件,要通过受众规则严格控制可见角色。
- 在发布前使用测试账号(客户 / 伙伴 / 内部)分别验证可见内容是否符合预期。
6.4 运维与迭代
- 建议建立“预发布环境”的门户站点,用于验证新页面 / 新组件的效果,再复制或迁移到生产站点。
- 对频繁变更的展示内容(如公告、活动、策略),优先使用内容管理或配置化机制,而不是修改页面结构。
7. 常见问题与故障排查
7.1 FAQ
Q1:门户已发布,但用户访问报无权限或 404?
A1:检查步骤如下:
- 检查用户的互联角色是否有对应门户的访问授权。
- 检查门户站点状态是否为“已发布 / 已启用”。
Q2:管理员在设计器中能看到组件,客户/伙伴用户看不到?
A2:检查步骤如下:
- 检查组件绑定的数据源对象的权限(对象级、字段级权限)。
- 检查组件是否配置了显示一隐藏规则,是否仅对特定互联角色可见。
- 使用与目标用户同角色的测试账号进行验证。
Q3:门户页面能打开,但列表数据为空?
A3:检查步骤如下:
- 检查当前账号的数据权限(基础数据权限+外部相关团队+外部数据权限共享+互联组织数据权限)。
Q4:发布后用户仍看到旧页面?
A4:检查步骤如下:
- 确认是否将最新的首页设置为默认首页。
- 清理浏览器缓存或让用户刷新页面。
- 检查是否有多套门户站点,用户登录的是否为正确站点。